Skip to main content

NSW-IX reached a traffic milestone!

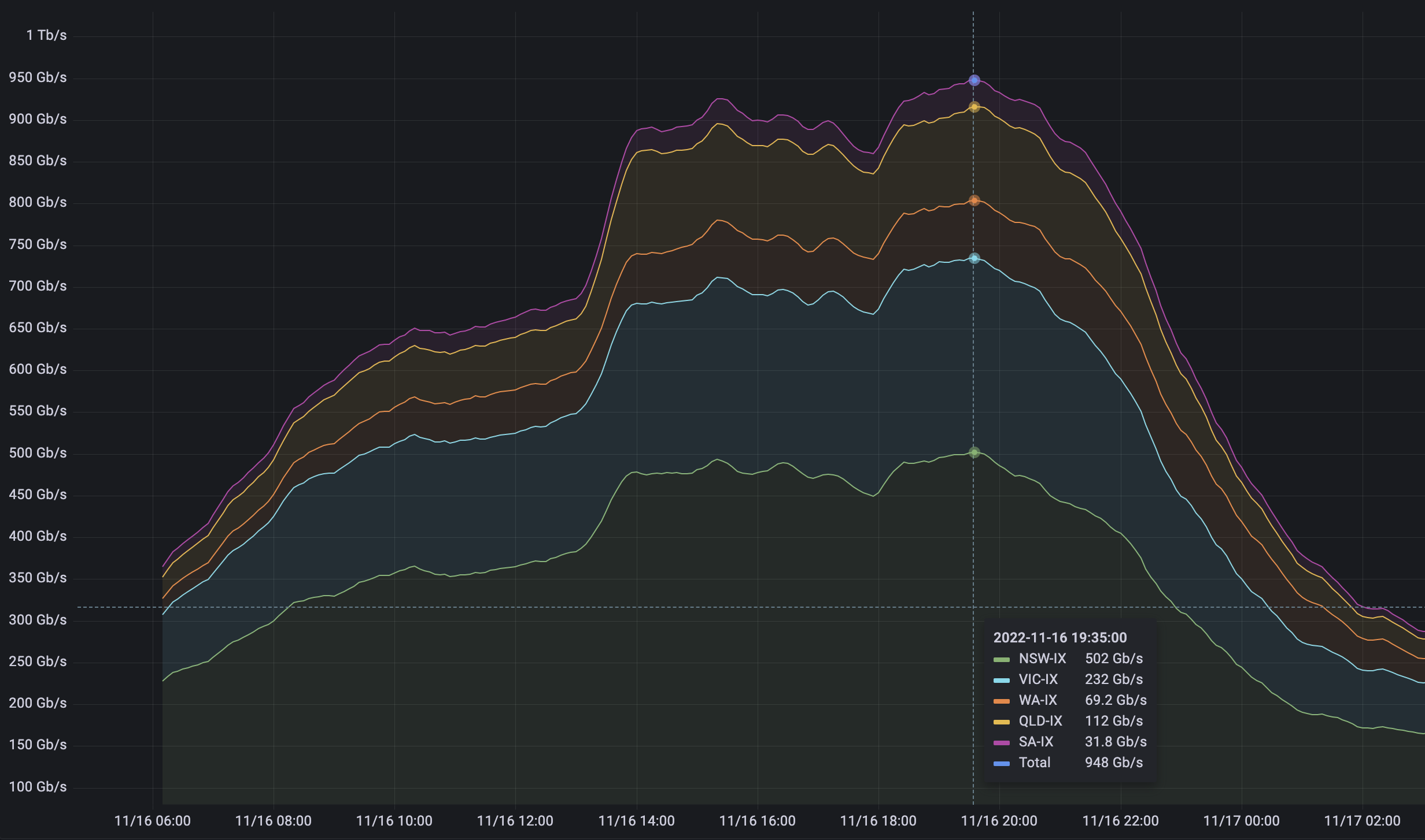
graph of IAA IXP traffic
Share

We achieved an aggregate peak data flow of over 500 Gbps across NSW-IX. This occurred on Wednesday 16 November when Call of Duty: Warzone 2 was released on Steam – the game data was served to members from our Steam content caches.  

IAA has never had that much traffic across NSW-IX (or indeed any single IX) in our history. Not bad for our second-youngest IX, which is already our largest by data volume. 

It’s great news for members as it’s further evidence that getting data via settlement-free peering means a massive reduction in expenditure on internet-transit costs.

Previous
Next

NEWS & EVENTS Subscribe to our newsletter to receive the latest news and updates